使用Node Exporter + Prometheus + Grafana给Asus AX86U加个监控。弄这一套的目的有两个,第一是了解一下Prometheus是如何工作的,第二也是尝试将家里的网络设备监控起来。
Node Exporter: 一个用来收集 Linux/UNIX 硬件和OS metric的工具,并将收集到metric通过HTTP的方式暴露出来。
Prometheus: 开源的系统监视和警报工具。
Grafana: 查询,可视化metric并记录警报。
安装Node Exporter
Asus AX86U是ARMv8架构。亲测,可以使用ARMv7的的包。
1 2 3 4 5 6 7 8
| wget https://github.com/prometheus/node_exporter/releases/download/v1.1.2/node_exporter-1.1.2.linux-armv7.tar.gz tar xzvf node_exporter-1.1.2.linux-armv7.tar.gz mkdir -p /jffs/bin/ cp node_exporter-1.1.2.linux-armv7/node_exporter /jffs/bin/
echo "cru a \"node_exporter\" \"*/1 * * * * ps | grep node_exporter | grep -v -q grep || /jffs/bin/node_exporter\"" >> /jffs/scripts/services-start
reboot
|
当Node Exporter安装成功之后,访问路由器的9100端口. 如果你的路由器IP是192.168.1.1, 那么可以访问一下 http://192.168.1.1:9100/metrics 就可以得到类似下面的这样的结果。

看到这样的结果,就说明Node Exporter安装成功了。
需要说明的是,
- 这里使用的包是直接拿的Linux的二进制包,所以会比较大,大约16M。可能对于JFFS空间不足的小伙伴儿,就比较难受了。
- 这里采集的Linux OS的数据,所以很多的信息对于路由器而言是大可不必的,而有些需要的又没有的。看之后有没有空,自己DIY一版。
安装Prometheus
在开始的时候,我本打算起一个VM用来专门跑Prometheus,但是后来想了一下大可不必。我最终的方案是在Synology DS216+II 上用容器跑了。
配置文件如下:
1 2 3 4 5 6 7 8 9 10 11 12 13 14 15 16 17 18 19 20 21 22 23 24 25 26 27 28 29 30
| global: scrape_interval: 15s scrape_timeout: 10s evaluation_interval: 15s alerting: alertmanagers: - scheme: http timeout: 10s api_version: v1 static_configs: - targets: [] scrape_configs: - job_name: prometheus honor_timestamps: true scrape_interval: 15s scrape_timeout: 10s metrics_path: /metrics scheme: http static_configs: - targets: - localhost:9090 - job_name: asuswrt honor_timestamps: true scrape_interval: 15s scrape_timeout: 10s metrics_path: /metrics scheme: http static_configs: - targets: - 192.168.1.1:9100
|

安装Grafana
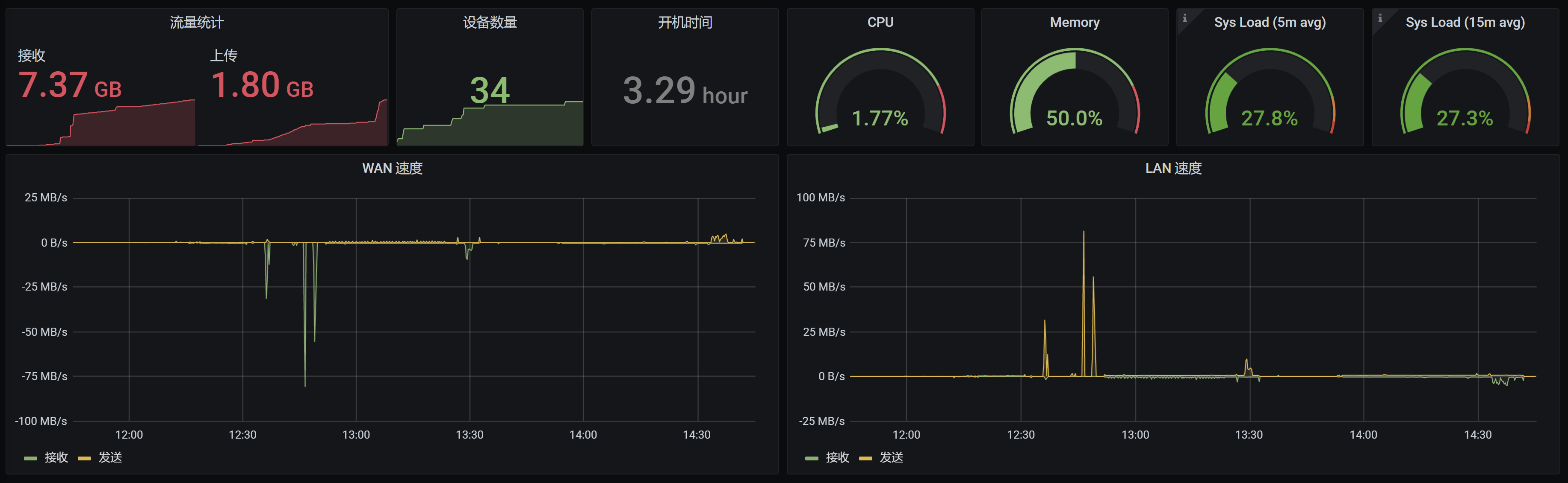
使用了一个已经搭建好了的Grafana,来展示路由器的信息
下面是自己做的一个Dashboard。

如果不想自己做,可以使用以下现成的dashboard
https://grafana.com/grafana/dashboards/13978
https://grafana.com/grafana/dashboards/1860